Assess Your Data
Gain deeper understanding of your data and its risk profiles, find confidential data, and run one-time or recurring scans. In this demo, create scans to look for:
- Known and zero-day malware
- API tokens, bearer tokens, or passwords contained within source code.
- Public, external and internal sharing to unauthorized recipients
Take the tour >
Protect Real-Time Collaboration
Remote work putting strain on real-time collaboration tools? Learn how to protect not only files, but also messages and comments within workspaces and channels with highly-targeted policies.
Test drive the use case >
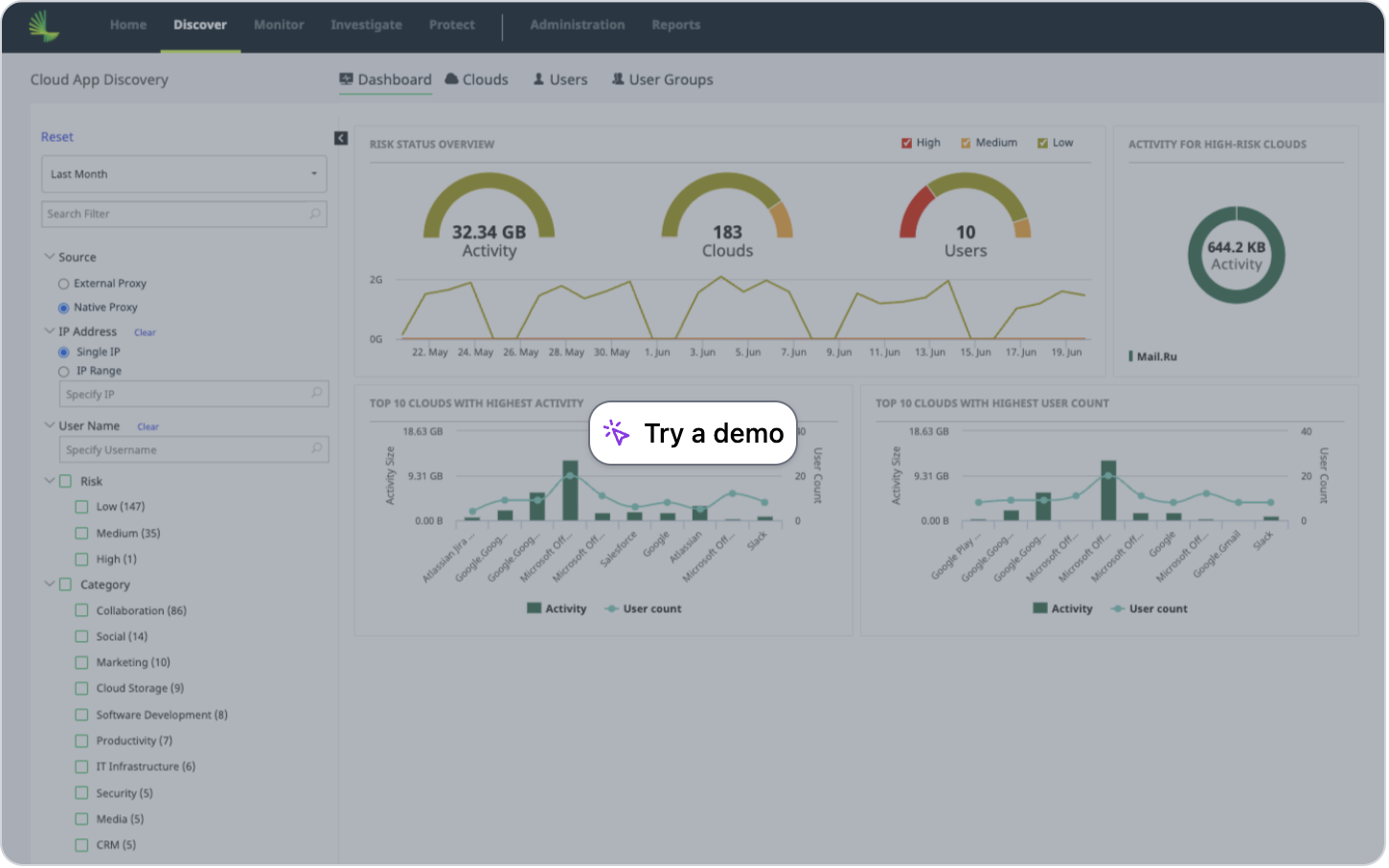
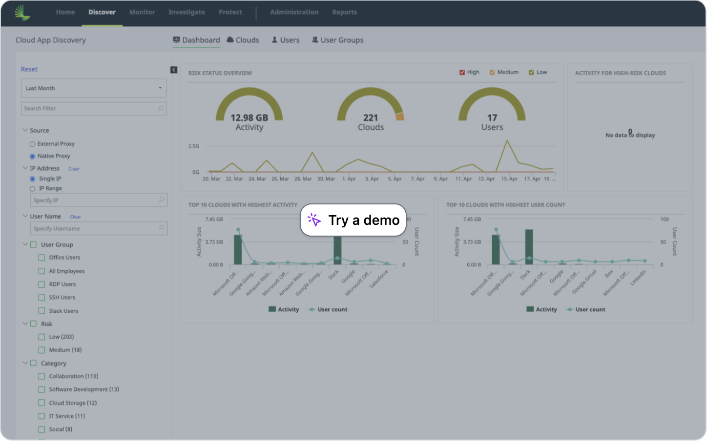
Discover Cloud Apps
Are your users adding new apps? Get a high-level overview of cloud-based activity, risks, and trends to continuously monitor web activity. Fight Shadow IT today.
Take the tour >
Protect Data from GenAI
Information posted into GenAI services is not private; instead, any customer information and classified IP becomes integrated with the AI's knowledge. Learn how to deploy compliance-related protections for GenAI with Fortra CASB.
Test drive the use case >
Security Posture Management
Conduct regular security posture assessments to proactively monitor and maintain your data security.
Take the tour >
Protect Data
Learn how to take immediate action to remediate violations and safeguard sensitive information.
Test drive the use case >
Discover Data
Effective data governance begins ta the foundation — discovering your data containers. Use Fortra to easily uncover your data storage landscape and risks.
Take the tour >
Ready to Get Started?
Connect with one of our experts to discuss your business's needs.






